VZLUSAT-2

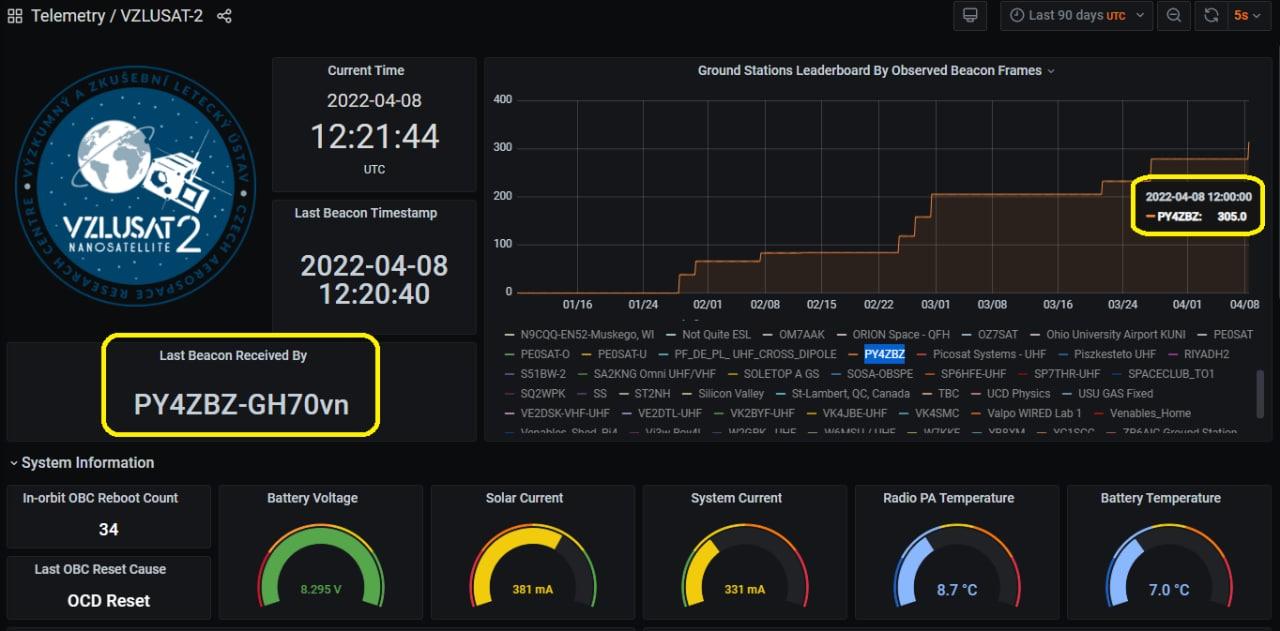
por PY4ZBZ  em 23-11-2022

 

Sinal recebido a 4800 bps GMSK:

 

Dados transferidos para o SatNOGS:

 

Dados decodificados:

 

QSL recebido:

 

73 de Roland PY4ZBZ

.